能源信息化

锚定国家“双碳”战略,聚焦电力行业信息化业务场景,深度融入新型电力系统建设,打造以人工智能、大数据等新一代信息技术为核心的综合解决方案。

配网调控管控平台
调度全业务统一数据管理平台
电网电能量采集与计量系统
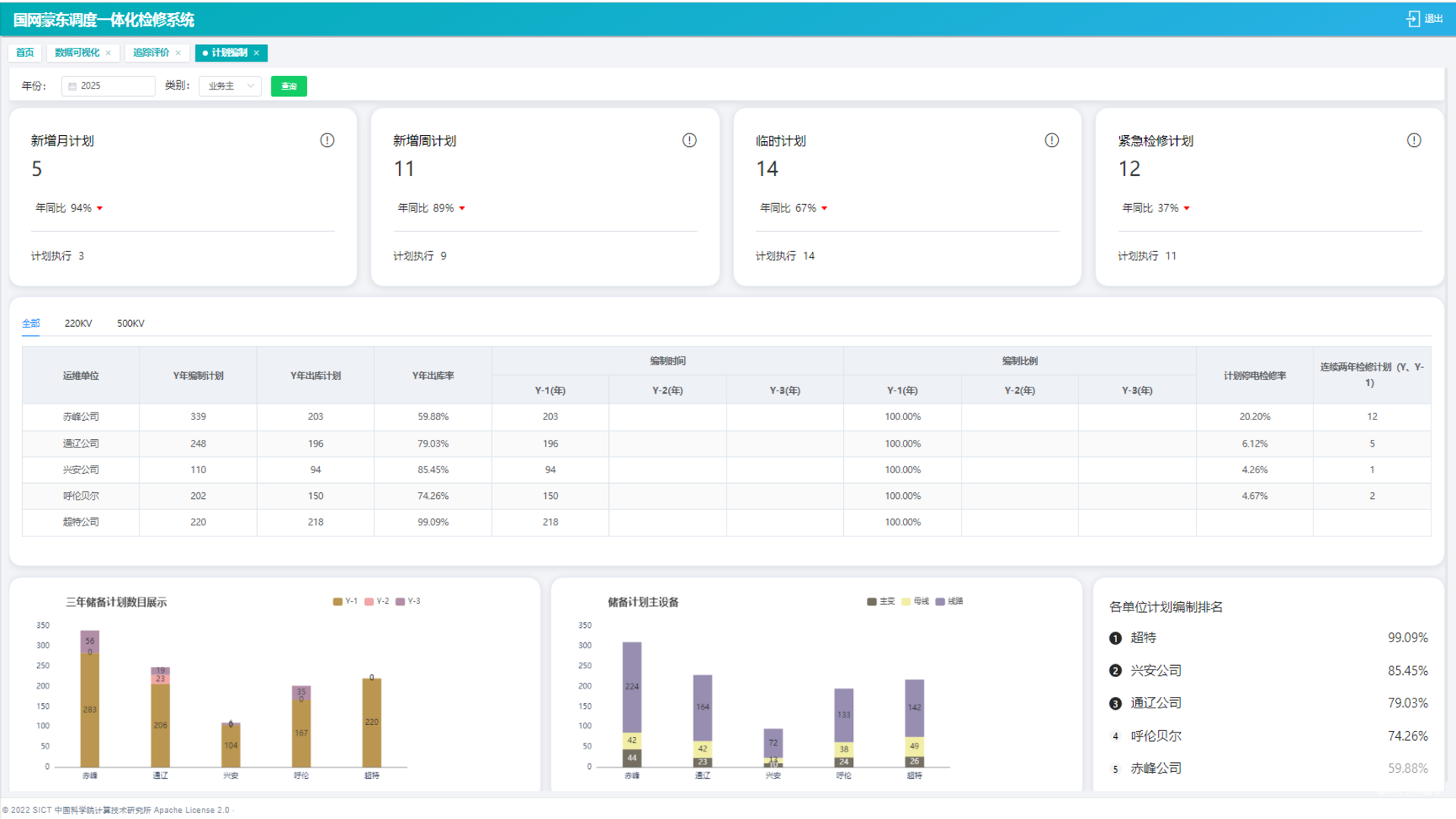
电力停电计划管理系统

沈阳计算自主研发的停电计划管理系统,是基于二十余年技术积累打造的一体化停电计划流程管理平台。该系统深度融合电网业务场景,支持多层级调度协同与智能化生产管理,已成功应用于国家电网东北分部、蒙东等区域电网企业,以高灵活性与可靠性赢得行业认可,成为电力领域精益化管理的核心工具。

系统以“智能协同+数据驱动”为核心,突破传统模式瓶颈,首创计划编制、执行、监管全链路闭环体系。依托统一数据中台,实现设备健康度分析、重复停电预警等场景创新,推动管理模式向专业化跃迁。其动态监管与精准决策能力,助力用户构建“横向高效协同、纵向深度贯通”的现代化电力管理体系,显著提升电网运行质效与风险防控水平。

系统特点
精细化分级管理体系

实现四级(年/月/周/日)检修计划配置引擎,管理颗粒度细化至小时级,计划编制效率较传统模式显著提升,实现复杂网络下检修资源的精准投放。

全生命周期闭环管控

构建计划编制-穿透审批-执行追踪的数字化闭环,依托区块链技术确保流程不可篡改,历史工单偏差率降低,显著降低操作风险。

纵向互联互通

不仅实现停电检修计划从地级到省级上报,而且实现了省级到网调的互联,解决同计划重复录入问题,大大减少人工成本。

流程精细化管理

支持停电检修计划申请单从提交-会签-审批-发布-执行的整套流程管理,也可变通实现紧急停电计划从提交-执行的特殊化处理。

重点案例
国网蒙东电力一体化停电计划管理系统

停电计划管理系统支撑蒙东电网调度运行与生产智能化发展,实现省、地调度协同机制,致力于构建蒙东"年-月-周-日前"全生命周期检修计划闭环管理体系,依托多级调度联动与智能校核模型,实现穿透式全流程追踪管控,精准支撑蒙东电网安全运行与精益化管理效能提升,贯通"申请-初审-会签-审批-发布-开工"全流程数字化管控,通过穿透式管理实现精益化闭环目标。

客户应用
调度全业务统一数据管理平台

基于HTML5的Canvas技术打造的电网地理接线图绘制软件,实现电网拓扑可视化,支持在Web端高效绘制、编辑电网接线图,为电力系统规划运维提供直观可视化工具。​

系统以创新交互设计和轻量化架构为核心,打破传统绘图局限,提供流畅操作体验,具备高度定制化能力,助力电力企业提升工作效率与决策精准度。

系统特点
极速渲染

采用 HT 先进渲染技术,秒级加载超大型电网图,保障复杂场景下流畅操作。​

智能联动

支持接线图与实时数据动态关联,故障位置高亮预警,提升运维响应速度。​

灵活定制

提供丰富模板与自定义组件,满足不同电力企业个性化绘图需求。​

跨端适配

完美兼容多浏览器及移动设备,随时随地进行电网图查看与编辑。

重点案例
电网接线图管理

电力调度中心应用本系统,实现全省电网接线图统一管理与动态更新,支持多人协同编辑,缩短跨部门沟通时间 60%,大幅提升电网运行监控与调度效率。

站内接线图管理

使用系统管理电厂内部发电机、变压器、母线的连接关系,通过可视化呈现接线结构,支持设备参数快速调取,使日常巡检效率提升,故障排查时间缩短。

应用场景
电网电能量采集与计量系统

面对电网发展带来的安全挑战,第三道防线装置的控制与配置至关重要。电网第三道防线在线监视及自动研判系统,通过采集监视低频 / 低压减载运行信息,实现自动研判、告警推送、智能巡检与辅助决策,助力构建新一代大电网综合安全防御体系。

该系统突破低频低压减负荷现存难题,提升自动化水平,减少维护量,适配大电网分层分区运行。同时,深度融合调度数据网与智能调度技术,搭建信息化、智能化管理平台,为低频低压减负荷相关技术发展提供有力支撑。

系统特点
智能自巡检

基于AI算法实现设备状态秒级诊断,告警推送准确率提升40%,人工巡检量下降70%。

策略动态校核

结合电网运行方式实时评估减载方案有效性,自动生成差异化配置建议,应对极端故障响应速度提升3倍。

分层分区适配

突破全网统一配置局限,支持区域电网特性化策略部署,保障大规模区外电力接入场景下的防御韧性。

碳电协同视角

在减载决策中嵌入新能源消纳约束,实现安全保供与低碳目标的动态平衡。

重点案例
精准减载

在区域电网中随着新能源大量接入,电网运行方式愈发复杂。该系统接入调控云模型数据,对低频低压减载运行信息实时采集监视,自动匹配数据与模型,智能巡检纠错。同时,基于减载方案模型自动生成辅助决策,一键生成减载方案报告,极大提升了电网安全防御效率,保障区域电网稳定运行。

分级管控

区域电网在负荷高峰期,面临低频低压风险。此系统发挥权限独立计算功能,按批次自动合成省级减载方案报告,灵活定制辅助决策方案并模拟推演,快速制定出精准的减载策略,避免因负荷过高引发电网故障,有效守护了当地电力供应安全。

行业应用
电网电能量采集与计量系统

D3000-TMR系统是我公司自主研发的电网电能量采集与计量系统,融合了二十多年的技术积累和百余套网省级、地市级主站系统的建设经验,成为电力行业的核心产品之一。

该产品数据精准高效,支持多规约快速适配,数据采集成功率≥99%,电量准确率≥99%,具备自动研判和异常修补等能力。同时,与Scada系统深度融合,通过积分电量校验和母线平衡分析,确保数据准确性,为电网企业调度控制、现货交易和网损管理等业务提供了强力的支撑。

系统特点
多规约适配能力‌

支持IEC 870-5-102等主流电力规约,兼容性达100%,解决不同厂商设备协议差异问题,确保数据无缝接入。

‌高精度GPS对时‌

时间同步误差<±1毫秒/天,满足电力系统毫秒级时间同步需求,保障电量计量和事件记录的精准性。

‌准实时数据采集‌

数据采集成功率≥99%,热备负载均衡技术确保7×24小时连续运行,有效避免数据丢失和延迟。

‌智能研判与分析‌

多维数据校验,电量准确率≥99%,自动识别数据缺失和偏差,提升电量数据质量30%以上。

‌全生命周期管理‌

覆盖电网设备从投运到退役的全流程,支持旁路代自动处理和网损分级统计,降低人工干预60%。

‌跨平台兼容性‌

支持国产ARM平台及主流操作系统,部署灵活度提升50%,满足电力行业国产化替代需求。

重点案例
网省级电量产品

系统采集并汇总网、省、地各级电力调度控制中心调管的千余座厂站的电能量数据。为网省级电力调度运行控制、电力市场交易管理、电网规划运行分析、跨区域协调支援等工作提供了强有力的数据与技术支撑。

地市级电量产品

系统主要进行地市级电网公司关口计量点电能量数据的采集、处理、存储和远传等工作。在电力电量平衡、调度控制、市场交易和用户服务等方面为地市级电力调控中心提供数据与技术支撑。

应用场景
调度全业务统一数据管理平台

采用“云”架构、分布式存储支撑,依托Hadoop大数据平台,通过梳理、汇集、整合数据资源,完成多专业数据关联融合,形成多维度、多视角、多窗口的数据分析体系,实现数据的“纵向贯通”“横向互联”,满足专业数据分析与应用需求。

平台以共享服务为核心、以需求为导向,整合调度运行管理数据资源,作为调度业务数据的汇集中心,面向调度各业务范围、覆盖所有数据类型、覆盖全部时间维度的数据统一存储、管理与服务,满足调控分中心对电网运行数据分析挖掘的需求,以提高精益化管理和科学决策水平。

应用场景
新型电网调度

发电厂并网运行管理考核系统是依托企业二十余年电力行业经验自主研发,深度适配国家能源局"两个细则"政策框架。该系统通过智能化监管发电主体的运行质量与辅助服务能力,已在国家电网东北分部、蒙东电网等区域规模化应用,成为规范并网行为、平衡源网利益的核心工具,助力新型电力系统安全稳定运行与市场化机制落地。

其核心价值在于动态跟踪国家能源政策迭代,构建多维度考核机制,既破解传统监管中公平性不足的痛点,又通过数据智能驱动新能源与火电协同发展。系统以"政策-技术-场景"深度融合为特色,打破单一功能局限,实现从基础考核到灵活资源调度的闭环管理,为发电企业提供合规发展路径,为电网企业打造可复制的市场化管理范式,在新能源高占比场景下凸显独特优势。

系统特点
全电源类型兼容技术

支持火电、风电、光伏、水电等全类型电源并网考核,适配新能源渗透率超50%的复杂电网场景,解决多能源协同监管难题。

动态数据感知

采用高频数据采集技术(≤2min精度),实时追踪AGC/AVC调节、一次调频响应等关键指标,破解传统人工考核滞后性痛点。

政策智能映射引擎

内置国家能源局考核规则动态解析库,实现政策条款与算法模型自动适配,政策更新响应时效≤24小时,确保100%合规性。

新能源消纳能力量化

完善风光功率预测偏差率算法(误差≤10%),结合动态无功补偿装置在线监测,提升新能源场站并网稳定性。

多维度经济补偿模型

构建火电-新能源协同补偿机制,实现有偿辅助服务结算误差率<0.1%,助力发电企业年均增收超百万元级收益。

全方位考核监管

统筹电厂考核项,包括母线电压、一次调频、调电曲线等,全方位、多角度对电厂运行进行监管、考核。

重点案例
国网蒙东电力调控中心发电厂并网运行管理考核系统

并网运行管理考核系统致力于对蒙东区域内风电场、光伏电站、火电厂各项运行数据准确性及合格率进行考核管理。

蒙东电网将及时把各类考核返还、补偿分摊、费用结算数据进行信息披露,完全满足蒙东电网对蒙东区域内并网发电主体的并网运行管理和辅助服务管理规定,实现蒙东区域电力领域公开、公平、公正发展原则。

客户应用
新型电网调度

为引导各界积极参与分布式电源有序并网的工作,保障电网安全稳定运行和分布式可再生能源全额消纳,规范分布式电源有序接入电网,指导各有关部门、企业和单位对分布式电源接入电网承载力进行全面分析评估,服务分布式电源发展。

系统支持任意时间范围的计算,根据需求自定义计算批次,支持不同批次的横向对比分析。系统基于数据和拓扑关系快速计算各主变的方向负载率、独立可装容量、短路电流、电压偏差校核等数据。系统根据设备连接关系自动绘制拓扑,并支持拓扑在线调整。根据计算结果对拓扑进行着色处理。系统根据计算结果自动生成14个地市的承载力分析报告,并汇总省公司年度承载力报告。

系统特点
自定义批次管理

系统支持任意时间范围的计算,根据需求自定义计算批次,支持不同批次的横向对比分析。

承载力科学计算

系统基于数据和拓扑关系快速计算各主变的方向负载率、独立可装容量、短路电流、电压偏差校核等数据。

拓扑自动着色

系统根据设备连接关系自动绘制拓扑,并支持拓扑在线调整。根据计算结果对拓扑进行着色处理。

承载力报告汇总

系统根据计算结果自动生成14个地市的承载力分析报告,并汇总省公司年度承载力报告。

重点案例
辽宁省调承载力分析平台

通过建设承载力平台,收集分布式光伏接入电网承载力评估边界条件,整理各区县相关设备参数数据并进行热稳定计算分析,得出各变电站可接纳分布式电源容量,通过短路电流、电压偏差及区域谐波的校核,确定各区县可独立新装分布式光伏的容量,画出相关拓扑图,形成辽宁省分布式光伏承载力评估报告,推动政府建立以电网承载力指标管控分布式光伏规模布局的工作机制,引导分布式光伏均衡有序发展。

应用场景
新型电网调度

本系统是为应对新型电力系统背景下,电力调度面临的新能源消纳挑战而开发设计的一款应用,具有标准化的数据订阅模式、定制化的神经网络模型和专业化的生产模拟测算等特点。

本系统基于现有电力调度业务积累的海量相关业务数据,结合当下热点大数据应用技术,开发制定标准化数据抽取接口与多元异构数据整合订阅方案;深入分析新能源消纳受阻关键因素指标,设计并训练适用于新能源消纳受阻关键因素识别及预测的深度神经网络模型;结合实际电力调度业务特点编制生产模拟任务,多维度实现新能源消纳预评估与后评价的需求。

系统特点
多元异构数据整合

构建标准化数据接口,整合气象/拓扑/负荷等多源异构数据,解决新能源消纳数据孤岛问题,提升因子图谱构建效率。

深度神经网络建模

采用LSTM-GRU混合模型识别消纳受阻关键因素,实现新能源波动预测准确率提升,突破传统经验判断局限性。

双闭环管理机制

通过"预评估-后评价"双闭环体系,结合生产模拟任务,优化新能源消纳全流程管理,降低弃风弃光率风险。

智能化决策支持

基于多维度评估矩阵与可视化报告,深度挖掘电网运行数据价值,增强新型电力系统对新能源接入的自适应调节能力。

重点案例
国家电网公司东北分部电力调度控制中心基于大数据的新能源消纳预评估与后评价系统

本系统在国家电网公司东北分部电力调度控制中心落地应用,基于东北电网生产运行数据,深度挖掘影响东北电网新能源消纳的关键影响因素,在电力电量平衡、年度运行方式、电力保供测算、新能源消纳测算等场景中发挥了关键作用,助力其以更加科学化、高效化的方式开展新能源消纳预评估与后评价工作,提供智能化决策支撑。

应用场景
配网调控管控平台

涵盖配网调度管理的常规性工作,纵向贯穿整合配网调度新设备命名、检修计划、图模异动、作业执行、网络化下令全业务流程;横向互联打破专业壁垒,依托大数据动态采集、拓扑实时更新及智能化应用等,达到配网运行参数准确可用、薄弱环节实时推送、运行分析科学精确的目的,大幅提高配网工作效率,提升配网整体管控水平。

系统特点
多形式计划录入

利用语音语义识别、图像识别等技术实现智能录入,为检修计划上报、检修票生成、操作票编制等多个环节提供智能化、便捷化的编制工具。

基于i国网平台实现网络化下令

依托 i 国网平台,构建标准化、流程化的网络下令体系,将传统线下人工下达指令转变为线上智能交互模式,全流程实现数据实时流转与智能监控。

图模拓扑分析

对电力配网系统的拓扑结构、设备参数及逻辑关系进行全链路自动化校验。通过图形与模型的双向映射比对,精准定位环网拓扑异常、负荷分配失衡等潜在风险。

全流程在线管控

以数字化技术为核心,依托大数据分析平台,对历史运行数据、检修记录进行挖掘,实现配网管理从 “事后处置” 向 “事前预警”、从 “分散管控” 向 “协同联动” 的数字化转型。

中国科学院沈阳计算技术研究所有限公司
版权所有 辽ICP备05025451号
电话:024-24696188
传真:024-24696179
E-mail:admin.office@sict.ac.cn
辽宁省沈阳市东陵区南屏东路16号